污水处理中曝气过度如何处理?
来源:未知 作者:小马锅 日期:2024-04-24
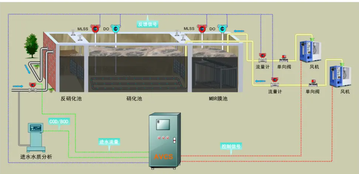
一、什么是曝气?曝气的作用有哪些?为了使活性污泥法的正常运行,将空气中的氧强制溶解到混合液中去的过程称为曝气。
曝气的作用有:(1)曝气的基本作用是产生并维持空气(或氧气)有效地与水接触,在生物氧化作用不断消耗氧气的情况下保持水中一定的溶解氧浓度。
(2)除供氧外,还在曝气区产生足够的搅拌混合作用,促使的循环流动,实现活性污泥与废水的充分接触混合。
(3)维持混合液具有一定的运动速度,使活性污泥在混合液中始终保持悬浮状态。
二、好氧生物处理的曝气方式主要有哪几种?
通常采用的曝气方法有鼓风曝气法和机械曝气法两种,有时也可以将两种方法联合使用。对于不同的曝气方法,曝气池的构造也各有特点。
三、鼓风曝气系统是怎样构成的?
鼓风曝气系统由鼓风机(空压机)、空气扩散装置(曝气器)和一系列的连通管道组成。鼓风机将空气进行压缩形成一定压力后,通过管道输送到安装在曝气池底部的扩散装置。压缩空气经过不同的扩散装置,形成不同尺寸的气泡。气泡在扩散装置出口处形成后,经过上升和随水流动,最后在液面处破裂,气泡在移动过程中将空气中的氧转移到混合液中。
四、鼓风曝气有哪些型式?
根据扩散设备在曝气池混合液中的淹没深度不同,鼓风曝气
法又可分为四种: ①底层曝气;②浅层曝气;③深水曝气;④深井曝气。
五、曝气池在好氧活性污泥法中的作用是什么?
哪气池是好氧活性污泥法的核心,好氧活性污泥法对废水中溶解性和胶体状的有机物的去除就是在曝气池内完成的,因此坚气池有时也被称为污水处理的反应池。经过调整pH值、除汕、均质调节等-一级处理后的废水和回流污泥一起进入曝气池,通过机械、鼓风等曝气形式向曝气混合液中通入氧,混合液中的微生物在有溶解氧的情况下,对进水中的有机物进行氧化分解,使之无机化,达到去除废水中有机物的目的。可以说,污水处理厂的其他构筑物和设施都是围绕曝气池设置或以曝气池为基础的。比如各种一级处理设施和二沉池、回流污泥泵房等都是以满足曝气池需要为前提的,各种三级处理或深度处理设施也需要根据曝气池的处理效果而确定工艺流程和处理方式。传统工艺生物处理系统的曝气池一般单独设置,前有初沉池、后有二沉池,但也有将曝气池和二沉池合建在一起的工艺,比如SBR工艺、一体式氧化沟工艺以及完全混合活性污泥法的合建式曝气池等。
六、曝气池进水有哪些常规监测项目?
曝气池进水常规监测项目有:温度、pH值、CODc,和BODs、氨氮和磷酸盐、有毒物质。
七、曝气池混合液有哪些常规监测项目?
曝气池混合液常规监测项目有:①温度;②pH值;③溶解氧(DO);④曝气时间;⑤污泥浓度(MLSS);⑥污泥沉降比(SV);⑦污泥容积指数(SVI);⑧污泥龄;⑨回流污泥浓度(RSSS)和回流污泥沉降比(RSV);⑩污泥生物相镜检。
八、如何通过观测混合液中原生动物和后生动物种属和数量来判断曝气池运行状况?
作者:污水博物馆
链接://www.zhihu.com/question/322329843/answer/2270332556
来源:知乎
著作权归作者所有。商业转载请联系作者获得授权,非商业转载请注明出处。
(1)混合液溶解氧含量正常,活性污泥生长、净化功能强时、出现的原生动物主要是固着型的纤毛虫,如钟虫属、累枝虫属、盏虫属、聚缩虫属等,一般以钟虫属居多。这类纤毛虫以体的分泌的粘液固着在污泥絮体上,它们的出现说明污泥凝聚沉淀性能较好。此时,若进水负荷较低,出水水质肯定良好,而且还会在镜检时发现轮虫等以细菌为食的后生动物。
(2)在曝气池启动阶段,即活性污泥培养的初期,活性污泥的菌胶团性能和状态尚未良好形成的时候,有机负荷率相对较高而DO含量较低,此时混合液中存在大量游离细菌,也就会出现大量的游泳型的纤毛虫类原生动物,比如豆形虫、肾形虫、草履虫等。
(3)混合液溶解氧不足时,可能出现的原生动物较少,主要是适应缺氧环境的扭头虫。这是一种体形较大的纤毛虫,体长40~300cm,主要以细菌为食,适应中等污染程度的水域。因此镜检时一旦发现原生动物以扭头虫居多,说明曝气池内已出现厌氧反应,需要及时降低进水负荷和加大曝气量等有效措施。
(4)混合液曝气过度或采用延时曝气工艺时,活性污泥因氧化过度使其凝聚沉降性能变差,呈细分散状,各种变形虫和轮虫会成为优势菌种。
(5)活性污泥分散解体时,出水变得很浑浊,这时候出现的原生动物主要是小变形虫,如辐射变形虫等。这些原生动物体形微小、构造简单,以细菌为食、行动迟缓。如果发现有大量这样的原生动物出现,就应当立即减少回流污泥量和曝气量。
(6)进水浓度极低时,会出现大量的游仆虫属、鞍甲轮虫属、异尾轮虫属等原生动物。
(7)原生动物对外界环境的变化影响的敏感性高于细菌,冲击负荷和有毒物质进入时,作为活性污泥中敏感性最高的原生动物,盾纤虫的数量就会急剧减少。
(8)在活性污泥状况逐渐恢复时,会出现漫游虫属,斜管虫时、尖准虫属等级慢游动或匍匐前进的原生动物,和嘴气池启动阶段的原生动物种类相似。
九、什么是曝气池混合液污泥浓度(MLSS)?
曝气池混合液污泥浓度(MI.SS)的英文是 Mixed Liquor Sus-penterl Solid,因此又称混合液悬浮固体浓度,它表示的是混合液中的活性污泥浓度,即单位容积混合液内所含有的活性污泥固体物的总质量。其单位是mg/L或g/LoMLSS中包含了活性污泥中的所有成分,即由具有代谢功能的微生物群体、微生物代谢氧化的残留物、吸附在微生物上的有机物和无机物等四部分组成。

十、什么是曝气池混合液挥发性污泥浓度(MLVSS)?
曝气池混合液挥发性污泥浓度(MLVSS)的英文是 MixedLiquor Volatile Suspended Solid,因此又称混合液挥发性悬浮固体浓度,表示的是混合液活性污泥中有机性固体物质的浓度,MLVSS扣除了活性污泥中的无机成分,能够比较准确地表示活性污泥中活性成分的数量。其单位也是mg/L或g/Lo在条件一定时,MLVSS/MLSS比值是固定的,比如城市污水一般在0.75~0.85之间,但不同的工业废水,MLVSS/MLSS比值是有差异的。
十一、曝气池 MLSS或MLVSS 越高处理效果越好吗?
曝气池混合液必须维持相对固定的污泥浓度 MLSS,才能维持处理效果的和处理系统稳定运行。每一种好氧活性污泥法处理工艺都有其最佳曝气池MLSS,比如普通空气曝气活性污泥法的MLSS最佳值为2g/L左右,而纯氧曝气活性污泥法的MLSS最佳值为5g/L左右,两者差距很大。一般而言,曝气池中的MLSS接近其最佳值时,处理效果最好,而MLSS过低时往往达不到预计的处理效果。
当MLSS过高时,泥龄延长,维持这些污泥中微生物正常活动所需的溶解氧数量自然会增加,导致对充氧系统能力的要求增大。同时曝气池混合液的帝度会增大,也就会增加机械曝气或砂风吸气的电耗。也就是说,虽然M155偏高时,可以提高曝气池对进水水质变化和冲击负荷的抵抗能力,但在运行上往往是不绝济的。而且有时还会导致污泥过度老化,活性下降,最后比至丝响处理效果。在实际运行时,有时需要通过加大剩余污泥排量的方式强制减少曝气池的MLSS值,刺激曝气池混合液中微生物的生长和繁殖,提高活性污泥分解氧化有机物的活性。
十二、什么是曝气池混合液污泥沉降比(SV)?其作用是什么?
污泥沉降比(SV)的英文是Settling Velocity,又称30min沉降率,是曝气池混合液在量筒内静置30min后所形成的沉淀污泥容积占原混合液容积的比例,以%表示。一般取混合液样100ml,用100ml,量筒测量,静置30min后泥面的高度恰好是SV的数值。由于SV值的测定简单快速,因此是评定活性污泥浓度和质量的最常用方法。
SV能反映曝气池正常运行时的污泥量和污泥的凝聚、沉降性能,通常SV值越小,污泥的沉降性能越好。可用于控制剩余污泥的排放量,通过SV的变化可以判断和发现污泥膨胀现象的发生。SV值的大小与污泥的种类、絮凝性能和污泥浓度有关,不同污水处理场的SV值的差别很大,城市污水处理厂的正常SV值一般在20%~30%之间,而有些工业废水处理场的正常SV值在90%以上。同一污水处理厂的污泥,在丝状菌含量大和污泥过氧化而解絮时的SV值比正常值也要高得多。因此,每座污水处理厂都应该根据自己的运行经验数据确定本厂的最佳SV值。
SV值可以通过增减剩余污泥的排放量来加以调节,SV值的变动性较大,而且与进水量有关。因此最好每个运行班都需要测定混合液的SV值,而且要与进水量相对照验证。在正常生产运行中,有时为了能及时调整运行状况,可以测定5min的污泥沉降比来判断污泥的性能。5min测定不仅节约时间,而且沉降性能不同的污泥,此时的体积差异也最大。必要时,可以测定低转速条件下的沉淀效果,并测定污泥界面的沉降速度,更准确地反映沉淀池中的实际状况。SV值的测定不仅可用于监控曝气池混合液的性能,也可以比较和观察初沉池污泥的性能,尤其是将二沉池污泥回流到初沉池加强初沉效果并从初沉池排放剩余污泥时,更需要测定进入初沉池污泥的SV值,以控制回流量和保证沉淀效果。